Le parcours de vos clients n’est plus linéaire. Il jongle entre votre site web et votre application mobile, créant des points de contact multiples qu’il était jusqu’alors complexe de réconcilier. Pour les annonceurs, cette fragmentation a longtemps été synonyme de données éclatées, d’attribution imprécise et, in fine, d’un manque à gagner. Mais une nouvelle ère de la publicité cross-canal s’ouvre, portée par des mises à jour majeures de Google Ads. Il est désormais possible de créer une expérience publicitaire unifiée, mesurable et performante, qui accompagne vos utilisateurs de manière fluide entre votre écosystème web et votre application.
Chez JVWEB, nous savons que l’un des plus grands défis pour les e-commerçants et les marketeurs est de maintenir une vision à 360° du parcours client. Comment s’assurer que vos campagnes Search qui génèrent du trafic sur votre site web sont bien créditées pour les installations d’application et les conversions qui en découlent ? Comment offrir une expérience utilisateur sans couture qui augmente la fidélité et la valeur vie client (LTV) ?
Cet article vous guide à travers les nouvelles fonctionnalités de Google Ads qui font du pont entre le web et l’application une réalité stratégique, et non plus un simple casse-tête technique.
Comprendre l'enjeu : du parcours client fragmenté à l'expérience unifiée
Historiquement, les campagnes web et les campagnes de promotion d’application fonctionnaient en silos. Un utilisateur pouvait découvrir un produit via une annonce Shopping sur son mobile, visiter le site, puis décider plus tard de télécharger l’application pour finaliser son achat. Dans ce scénario classique, l’attribution devenait un véritable défi. Le risque ? Sous-évaluer la performance de vos campagnes web et surinvestir dans des canaux moins rentables.
L’objectif de la nouvelle vision de Google est simple : traiter votre présence en ligne (web et app) comme un écosystème unique. Cette approche intégrée présente des avantages décisifs :
- Amélioration de l’expérience utilisateur : Fini les redirections frustrantes. Grâce au deep linking (liens profonds), un clic sur une annonce peut mener l’utilisateur directement à la page produit pertinente dans l’application, s’il l’a installée.
- Augmentation des taux de conversion : L’environnement d’une application native est souvent plus propice à la conversion qu’un site mobile. Faciliter ce passage, c’est mécaniquement augmenter ses chances de transformer un prospect.
- Mesure d’attribution précise : Enfin une vision claire de la manière dont vos campagnes web (Search, Shopping, P-Max) contribuent aux installations et aux actions clés dans votre application.
- Optimisation du ROI : En comprenant la synergie entre vos canaux, vous pouvez allouer votre budget plus intelligemment et maximiser le retour sur investissement de chaque euro dépensé.

"Web to App Connect" : le pilier de votre stratégie Cross-Canal
Au cœur de cette révolution se trouve l’interface « Web to App Connect » de Google Ads. Pensée comme un véritable hub central, elle simplifie la mise en place technique et stratégique de cette connexion. Récemment, Google a étendu sa portée bien au-delà des campagnes Search et Shopping.
Une couverture étendue à plus de types de campagnes
Initialement concentré sur le Search, « Web to App Connect » est maintenant compatible avec un éventail plus large de campagnes, offrant une cohérence sur presque tous les points de contact Google :
- YouTube Ads : Un utilisateur visionnant une vidéo de démonstration de votre produit peut être redirigé en un clic vers la page d’achat dans l’application. Google rapporte que les annonceurs utilisant cette fonctionnalité sur YouTube ont vu leurs taux de conversion doubler en moyenne.
- Demand Gen : Capitalisez sur l’engagement généré sur des plateformes comme Discover ou Gmail pour pousser directement vers une expérience applicative.
- Hotel Ads : Fluidifiez le processus de réservation en envoyant les voyageurs directement sur la page de l’hôtel dans votre application.
Performance Max : Intégrez pleinement votre application comme un canal de conversion au sein de vos campagnes P-Max pour une optimisation automatisée et holistique.
Conseil d’expert JVWEB : Commencez par analyser le trafic de votre site mobile. Identifiez les pages à fort trafic qui ont un équivalent dans votre application. Ce sont vos premières cibles pour implémenter des liens profonds et mesurer l’impact sur la conversion.
Pour une stratégie encore plus intégrée, découvrez comment optimiser vos campagnes Performance Max.
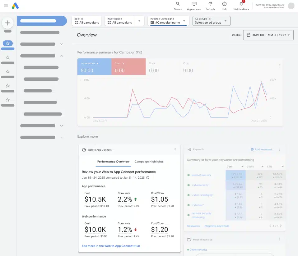
Des workflows et un reporting enfin unifiés
Connecter les canaux, c’est bien. Pouvoir piloter et mesurer leur performance de manière centralisée, c’est mieux. Google Ads a repensé son interface pour refléter cette nouvelle réalité cross-canal.
Une vision consolidée de la conversion
La nouvelle page de configuration des conversions regroupe désormais automatiquement les événements web et app correspondants. Par exemple, un « ajout au panier » sur le site et un « add_to_cart » dans l’application peuvent être fusionnés en un seul objectif de conversion. Cette consolidation simplifie non seulement le suivi, mais permet aussi aux algorithmes de Smart Bidding d’optimiser les enchères avec une vision complète de la performance.
Une page d’accueil qui parle le langage cross-canal
Fini le temps où il fallait jongler entre différents rapports pour comparer les performances. Une nouvelle carte de synthèse sur la page d’accueil de Google Ads présente une comparaison côte à côte des indicateurs clés de votre site web et de votre application. Vous pouvez ainsi visualiser en un coup d’œil :
- Le taux de conversion in-app vs web.
- Le coût par acquisition (CPA) sur chaque plateforme.
- Le volume total de conversions, toutes plateformes confondues.

La révolution : mesurer les installations d’app depuis les campagnes web
C’est peut-être l’avancée la plus attendue par les annonceurs. Il est désormais possible de mesurer directement comment vos campagnes Search et Shopping génèrent des installations d’application et des premières conversions in-app.
Concrètement, si un utilisateur clique sur une de vos annonces textuelles, navigue sur votre site mobile, et décide ensuite d’installer votre application via une bannière promotionnelle ou plus tard depuis le Play Store, ce parcours peut maintenant être attribué à la campagne web d’origine.
Cette mesure ouvre des perspectives stratégiques majeures :
- Justifier les investissements SEO/SEA : Démontrez la valeur totale de vos campagnes web, qui ne se limite plus aux seules conversions sur le site.
- Affiner le pilotage des enchères : En intégrant la valeur des installations d’app, vous pouvez ajuster vos enchères sur les mots-clés qui sont de puissants générateurs de nouveaux utilisateurs pour votre application.
- Développer une stratégie « App-First » : Pour les entreprises où l’expérience applicative est reine (retail, voyage, services par abonnement), il devient possible d’utiliser les campagnes web comme un puissant levier d’acquisition d’utilisateurs qualifiés pour l’application.
Passez à l’action pour une publicité cross-canal performante
L’évolution de Google Ads vers une plateforme de publicité cross-canal véritablement unifiée n’est pas une simple mise à jour technique ; c’est un changement de paradigme stratégique. Ignorer la synergie entre votre site web et votre application, c’est laisser de la performance et de l’argent sur la table.
En adoptant ces nouvelles fonctionnalités, vous pourrez non seulement offrir un parcours client plus fluide et engageant, mais aussi prendre des décisions budgétaires plus éclairées, basées sur une vision complète de la performance. L’heure n’est plus à l’opposition entre web et app, mais à leur intégration intelligente pour une croissance durable.
Vous souhaitez être accompagné pour auditer votre configuration actuelle et déployer une stratégie cross-canal efficace ? Contactez les experts de l’agence JVWEB pour faire de chaque point de contact une opportunité de conversion.






